试题详情
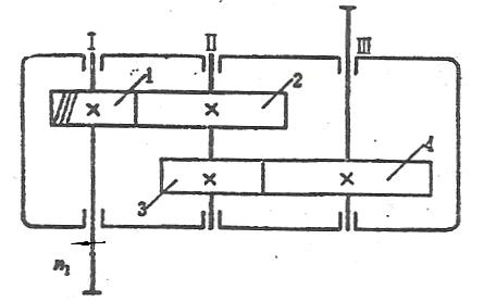
- 简答题在图示的二级展开式斜齿圆柱齿轮减速器中,已知:Ⅰ轴为输入轴,转向如图所示,Ⅲ轴为输出轴;齿轮1的轮齿为右旋;试解答: (1)确定齿轮2、3和4的轮齿旋向,在图中标出,要求使Ⅱ轴上2和3齿轮的轴向力相互抵消一部分以减轻轴承所受的载荷; (2)在图中标出各轴转向; (3)标出各齿轮在啮合点处所受圆周力Ft、径向力Fr和轴向力Fa的方向。


关注下方微信公众号,在线模考后查看

热门试题
- 按图示要求,绘制出合理的轴系结构,不要求
- 键的截面尺寸(b、h)通常是根据()按标
- 对工作时仅受预紧力F′作用的紧螺栓连接,
- 图所示为斜齿轮、圆锥齿轮、蜗杆传动机构,
- 影响齿轮传动动载荷系数Kv大小的两个因素
- 一对圆柱齿轮,通常把小齿轮的齿宽做得比大
- 一高速旋转、传递较大功率且支承跨距较大的
- 材料、热处理及几何参数均相同的三种齿轮(
- 循环特征为:对称循环时r=(),脉动循环
- V带传动的弹性滑动现象是由于()而引起的
- 辗压、喷丸、渗碳、高频淬火等方法能提高零
- 以下哪项不是齿轮常用的材料()?
- 简述带的应力主要由几部分组成,其最大应力
- 机械设计具有哪些主要特点是?
- 预紧力为F′的单个紧螺栓连接,受到轴向工
- 在载荷比较平稳冲击不大,但两轴线具有一定
- 请画出螺钉联接结构图(螺钉、弹簧垫圈、被
- 用于筛分的机械设备按筛面的运动特点可分为
- 滚动轴承的额定寿命是指一批同规格的轴承在
- 轴上安装轮毂部分叫做()